Kuvaus
Kuvaus
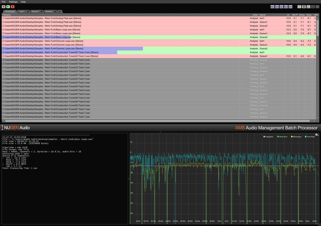
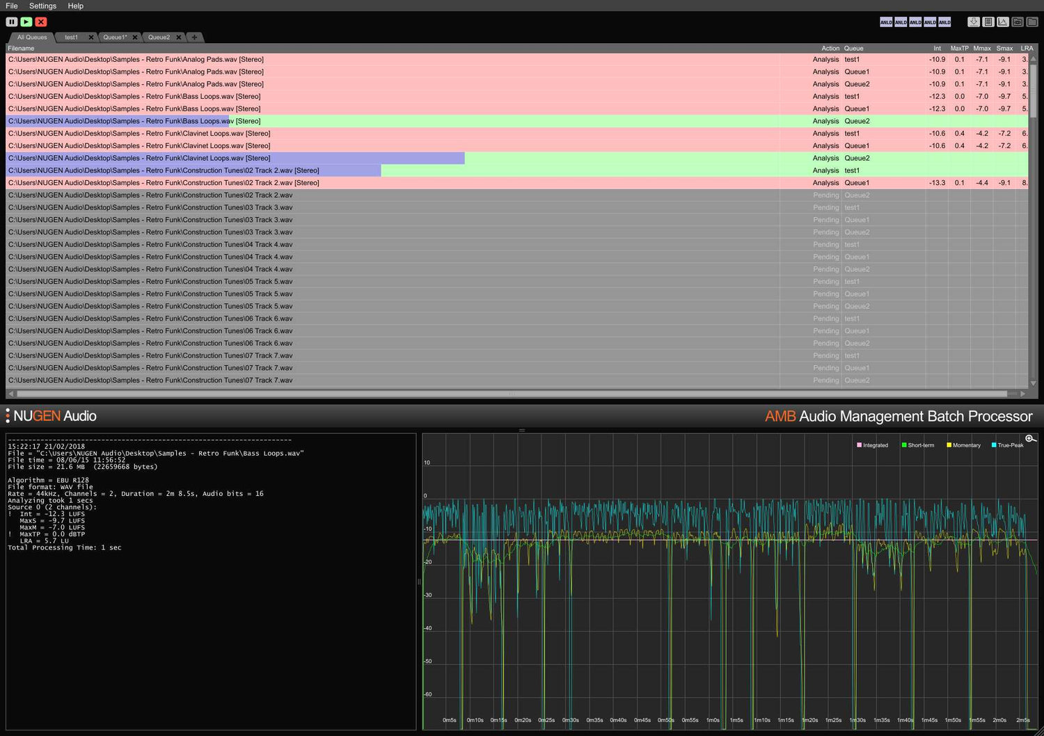
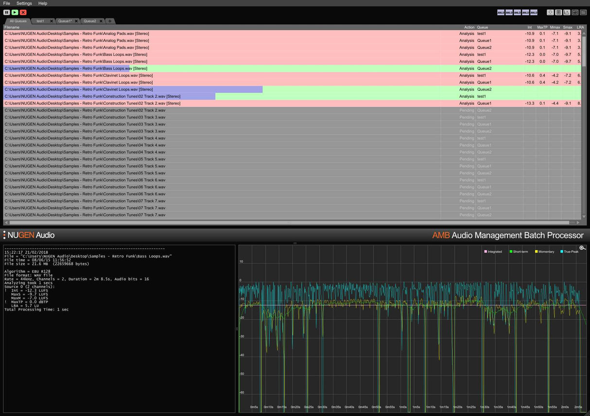
AMB is a modular application for Windows and OSX that enables post production facilities to speed up workflows significantly for a range of different tasks, including upmixing and loudness management.
It provides unprecedented power and control using threaded algorithm processing and multiple processing threads that are addressable for parallel file and queue handling.


