AMB Enterprise
Kuvaus
Kuvaus
Audio Management Batch processor
Yhdelle tiedostolle tai tuhansille
AMB on modulaarinen sovellus Windowsille ja OSX:lle, joka mahdollistaa jälkituotantolaitosten merkittävästi nopeuttaa työnkulkujaan erilaisissa tehtävissä, mukaan lukien upmixing ja äänenvoimakkuuden hallinta.
AMB tarjoaa ennennäkemätöntä tehoa ja hallintaa käyttämällä säikeistettyä algoritminkäsittelyä ja useita käsittelysäikeitä, jotka ovat osoitettavissa rinnakkaiseen tiedosto- ja jonohallintaan.
Äänenvoimakkuuden ydinmoduuli
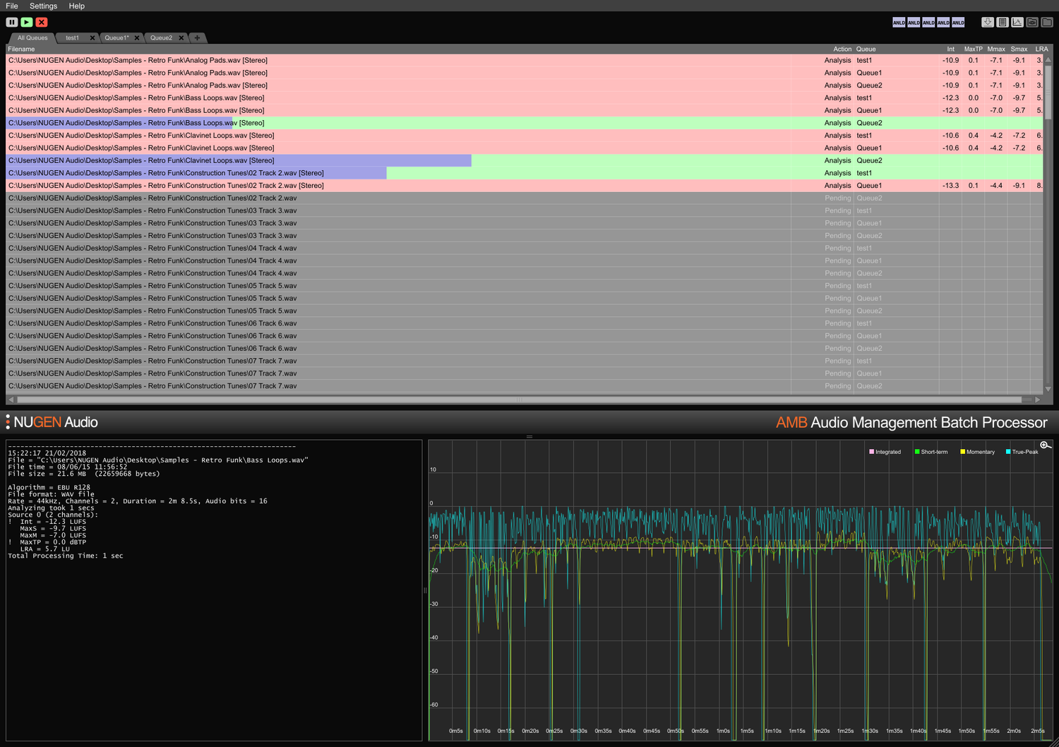
Nopea, tiedostopohjainen äänenvoimakkuuden profilointi ja korjaus ITU-R BS. 1770 (CALM) ja EBU R128 -standardeihin. Valvottuja kansioita, varoitusindikaattoreita sekä yksityiskohtaisia jälkianalyysilokifilejä ja kaavioita hallitaan joustavasta intuitiivisesta käyttöliittymästä. Täytä helposti useita/monimutkaisia toimitusvaatimuksia yksityiskohtaisten automaattisten korjausolosuhteiden avulla, tyypillisesti käsitellen tiedostoja jopa 100x reaaliajassa.
Upmix-ydinmoduuli
Core-teknologioita NUGEN Audion arvostetusta Halo Upmix -pluginista käytetään eräprosessoinnissa, tarjoten korkealaatuista, automaattista upmixing 5.1 ja 7.1 stereo- ja monikanavaisista lähteistä, tarkalla downmix-yhteensopivuudella tarvittaessa.
DynApt-laajennus
NUGEN Audion palkittu teknologia äänenvoimakkuuden mukauttamiseen dynamiikan osalta, DynApt mahdollistaa dynamiikan vähentämisen äänessä samalla kun vältetään dialogin selkeyteen liittyvien ongelmien syntyminen, jotka ovat yleisiä uudelleen käytetyssä sisällössä. Tämä laajennus mahdollistaa LRA-tavoitteiden asettamisen ja dynaamisen sisällön uudelleenkäytön, tunnistaa ja kunnioittaa siirtymiä samalla kun säilyttää dialogin selkeyden, ja virtaviivaistaa pitkien elokuvien mukauttamista televisioon, televisiosta verkkosivuille ja radiosta podcastiin.
ProRes- ja MXF-laajennukset
ProRes-moduulin avulla PCM-ääntä käsitellään natiivisti missä tahansa ProRes- tai .mov-kontainerissa, jättäen videon ja metatiedot koskemattomiksi.
MXF-moduulin avulla AMB käsittelee natiivisti PCM-ääntä useissa MXF-formaateissa (PCM-ääni OP-1a- ja OP-Atom-käyttökuvioissa), jättäen muun datan koskemattomaksi, säästäen aikaa ja välttäen mahdollisia tiedostomuunnosvirheitä.
Dolby E -laajennus
Natiivin dekoodauksen ja enkoodauksen Dolby E -tiedostoille. Dolby E -moduuli mahdollistaa AMB:lle Dolby E -tiedostojen dekoodauksen PCM-äänelle ja/tai PCM-äänen enkoodauksen Dolby E:hen, täydellä Dolby-metadata-tuesta.
Enterprise-laajennus
Täydellinen automaatio, skriptit ja raportointi AMB:ssä ja yksinkertainen MAM-integraatio. Enterprise-laajennus maksimoi tehokkuuden suuremmissa verkostotyönkuluissa.
Ominaisuuksiin kuuluu sähköpostihälytykset jonon valmistumisesta ja analyysivirheistä, jälkikäsittelyskriptin suorittaminen ja monialustatuki komentoriville (OSX/Windows).
Jonot/Säikeet laajennukset
AMB:n peruskonfiguraatio käyttää kahta valvottua kansiota/jonoa standardina. Jokainen jonolaajennus tarjoaa lisävalvotun kansion ja/tai käsittelyjonon, yhteensä jopa 16.
Standardina perus AMB -konfiguraatio sisältää myös kaksi itsenäistä käsittelysäiettä, jotka optimoivat työnkulkuja sallimalla kaksi samanaikaista prosessia toimimaan rinnakkain. Vielä suuremman tehon ja tehokkuuden saavuttamiseksi AMB-säie laajennus voidaan lisätä; jokainen instanssi aktivoi ylimääräisen käsittelysäikeen yhteensä jopa 16.
Työryhmille
Säästä aikaa ja lisää tarkkuutta vaatimustenmukaisuuden tarkistuksessa ja korjauksessa. AMB:n automaattisesti valvoessa lähtökansioita, virheet voidaan havaita ja korjata, tai varoitusindikaattoreita annetaan varmistaen, että laatustandardit ja vaatimustenmukaisuusvaatimukset täyttyvät koko ajan.
Useat jonot ja kansiot mahdollistavat alkuperäisten aineistojen automaattisen uudelleenversioinnin eri alueille ja verkostostandardeille. Valinnaisen DynApt-laajennuksen käyttäminen automatisoi uudelleenkäytön pitkistä elokuvista televisioon ja verkkovalmiisiin aineistoihin, säilyttäen dialogin selkeyden ja mahdollistamalla erityisten LRA-tavoitteiden asettamisen tarvittaessa.
Tiivistetyt ja laajat tekstilokit sekä graafiset lokit ovat saatavilla, mahdollistaen yksityiskohtaisen jälkianalyysin ja vaatimustenmukaisuuden todisteiden tallentamisen.
Mahdollisuus laajentaa kapasiteettia jopa 16 valvottua kansiota ja jonoa sekä 16 käsittelysäiettä, AMB on tulevaisuuden ratkaisu kaikille kiireisille jälkituotantoympäristöille.
Ingestille ja lähetykselle
Automatisoi kolmansien osapuolten saapuvien aineistojen arviointi helposti. Valinnainen virheraportointi ja/tai korjaus varmistaa, että hyväksymisstandardit täyttyvät ilman virheitä.
Täysin laajennettavissa jopa 16 käsittelysäiettä ja 16 kansiota, jotka pystyvät ylläpitämään yksittäisiä vaatimustenmukaisuusvaatimuksia, AMB voidaan skaalata käsittelemään suurta läpimenoa.
Kyky automaattisesti lähettää sama tiedosto useisiin jonoihin tekee AMB:stä täydellisen uudelleenkäyttöön eri alueille ja esitysympäristöihin, mukaan lukien elokuvat, televisio ja internet-suoratoistot yhdestä alkuperäisestä aineistosta.
Dolby E, MXF ja ProRes -laajennusvaihtoehdot mahdollistavat äänen natiivin käsittelyn kontainerissa. Täydellinen metadata-tuki, mukaan lukien ohitukset, varmistaa sujuvan tiedostosiirron suurempien MAM-järjestelmien läpi.
Features
- Typically over 100x real-time
- Multiple file formats supported
- Scalable modular architecture
- Loudness and upmix options
- Automated log generation
System Requirements
macOS
Windows


