NUGEN AMB Loudness Module
Kuvaus
Kuvaus
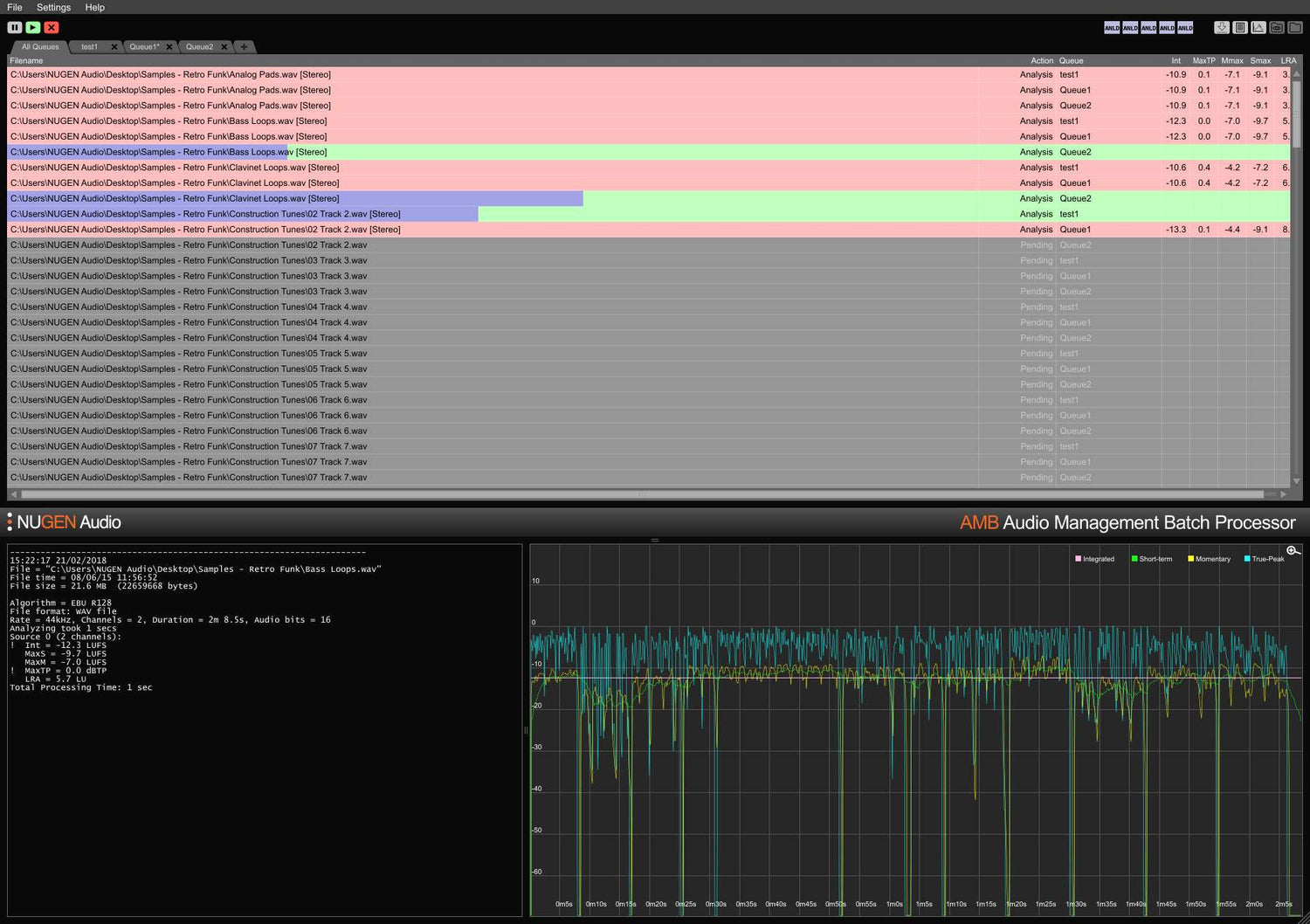
Nopea, tiedostopohjainen äänenvoimakkuuden profilointi ja korjaus ITU-R BS. 1770 (CALM) ja EBU R128 -standardeihin. Valvottuja kansioita, varoitusindikaattoreita, yksityiskohtaisia jälkianalyysilokitiedostoja ja graafista esitystä hallitaan joustavasta intuitiivisesta käyttöliittymästä.
Täytä helposti useat/monimutkaiset toimitusvaatimukset yksityiskohtaisten automaattisten korjausolosuhteiden avulla, tyypillisesti käsitellen tiedostoja jopa 100x reaaliaikaisesti.
Yhdelle tai tuhansille tiedostoille
AMB on modulaarinen sovellus Windowsille ja OSX:lle, joka tarjoaa sinulle erilaisia jälkituotannon tehtäviä työprosessisi huomattavaksi nopeuttamiseksi - sopii laajaan valikoimaan tehtäviä, mukaan lukien ylössekoittaminen ja äänenvoimakkuuden hallinta.
Sen uskomattoman voiman ja hallinnan vuoksi AMB käyttää "kierrettyä algoritminkäsittelyä" ja useita käsittelysäikeitä, joita voidaan käyttää sekä "samanaikaisina tiedostoina" että "jonohallintana".
Työryhmille
Säästä aikaa ja lisää tarkkuutta vaatimustenmukaisuuden tarkistamisessa ja korjauksessa. AMB:n automaattisesti valvoessa lähtökansioita virheet voidaan havaita ja korjata, tai varoitusindikaattoreita voidaan antaa varmistaen, että laatustandardit ja vaatimustenmukaisuuskriteerit täyttyvät koko ajan.
Useat jonot ja kansiot mahdollistavat alkuperäisten aineistojen automaattisen uudelleenversioinnin eri alueille ja verkostostandardeille. Valinnaisen DynApt-laajennuksen avulla automaattisesti muokataan ominaisuuselokuvasta TV:hen ja verkkovalmiisiin aineistoihin, säilyttäen dialogin selkeyden ja mahdollistamalla erityisen LRA-kohdistuksen tarvittaessa.
Tiivistetyt ja laajat tekstilokit sekä graafiset lokit ovat saatavilla, mahdollistaen yksityiskohtaisen jälkianalyysin ja vaatimustenmukaisuuden todisteiden tallentamisen.
Mahdollisuus laajentaa kapasiteettia jopa 16 valvottuun kansioon ja jonoon sekä 16 prosessorisäikeeseen tekee AMB:stä tulevaisuuden kestävä ratkaisun kaikille kiireisille jälkituotantoympäristöille.
Ingestiin ja lähetykseen
Automatisoi kolmansien osapuolten saapuvien aineistojen arviointi vaivattomasti. Valinnainen virheraportointi ja/tai korjaus varmistaa, että hyväksymisstandardit täyttyvät ilman virheitä.
Täysin laajennettavissa jopa 16 prosessorisäikeellä ja 16 kansiolla, jotka pystyvät ylläpitämään yksittäisiä vaatimustenmukaisuusvaatimuksia, AMB voidaan skaalata käsittelemään suurta läpimenoa.
Kyky automaattisesti lähettää sama tiedosto useisiin jonoihin tekee AMB:stä täydellisen uudelleenmuotoiluun useille alueille ja esitysympäristöille, mukaan lukien elokuvat, TV ja internet-lähetykset yhdestä alkuperäisestä aineistosta.
Dolby E, MXF ja ProRes -laajennusvaihtoehdot mahdollistavat äänen natiivin käsittelyn säiliössä. Täysi metatietotuki, mukaan lukien ohitukset, varmistaa sujuvan tiedostojen siirtymisen suurempien MAM-järjestelmien läpi.
Voit laajentaa ydinmoduuliasi millä tahansa seuraavista tuotteista
UpMix Module - Enterprise Extension - DynApt Extension - MXF Extension - ProRes Extension - Dolby E Extension - Queue Expansion - Thread Expansion
Features
- More than 100x real time
- Support of multiple file formats
- Scalable, modular architecture
- Loudness and upmix options
- Automated log generation
System Requirements
macOS
Windows

